Avnjut en rafflande berättelse som är nästan femtio år gammal – Rymdbolagets första rymdprojekt i den nya organisationsformen som riksdagen beslutade om i juni 1972. Denna berättelse och de bevingade orden i rubriken var det nyanställda ingenjörer brukade få sig till livs under flera decennier! Sämre bolagsmytologi har man hört! Vem yttrade de bevingade orden? Det och raketens nedslagspunkt avslöjas i detta grävande reportage om en händelse från början av 1970-talet!
Norrskenssonden – bakgrund
Under februari 1972 genomförde Forskningsrådens rymdnämnd sitt hittills mest avancerade raketförsök från ESRANGE i Kiruna, trots att resurserna för nationell svensk rymdverksamhet vid den här tiden var mycket knappa. Raketförsöket var tänkt att omfatta uppskjutning av två raketer med svenskbyggda nyttolaster för norrskensforskning som hade förberetts sedan 1968. Det innehöll experiment från så gott som alla dåvarande svenska rymdforskargrupper och dessutom ett experiment från en amerikansk grupp.
Saab-Scania utvecklade och byggde raketernas nyttolaster. Rymdtekniska gruppen (RTG) i Solna, en föregångare till Rymdbolaget ansvarade för projektledning och genomförandet av försöket. Under 1969 pågick utrednings- och förberedelsearbetena och den 17 juli 1970 beställde RTG konstruktions-arbetet hos Saab-Scania i Linköping och den 17 november 1970 beställde RTG tillverkning av sonderna från samma företag. Olle Molander var projektledare hos Saab-Scania. Rymdtekniska Gruppens projektledare var Sonny Lundin. Total beställningssumma för sonderna var 1,8 miljoner kronor i 1970 års penningvärde (ungefär 14 miljoner kronor i 2009 års penningvärde).

Projektet hade flera beteckningar: under Rymdtekniska Gruppens existens hette projektet först K71 i analogi med RTG:s alla tidigare raketkampanjer med början i Kronogård 1962 – K62. Senare fick projektet beteckningen ”RTG 365” och ännu lite senare kallades projektet S7 (en beteckning det behöll när RTG blev en del av Rymdbolaget) medan raketerna hette SNT7/1 och SNT7/2. SNT stod för Swedish Nike-Tomahawk, d.v.s. en referens till själva rakettypen.
Forskningsinstitutioner och experiment
De båda raketernas nyttolaster var sinsemellan lika och innehöll vardera sju olika experiment från fyra svenska och en amerikansk forskningsinstitution. Den vetenskapliga målsättningen för försöket var att undersöka sambandet mellan olika sinsemellan beroende variabler som karaktäriserar materia och fält på de höjder där norrskenet uppträder, i första hand för att få information om de fysikaliska mekanismer som accelererar laddade partiklar till de höga energier de har när de faller in i atmosfären och ger upphov till bl.a. norrsken. Institutionerna deltog med följande experiment:
Kiruna geofysiska observatorium, KGO (numera IRF-Kiruna), mätte – i olika riktningar relativt de jordmagnetiska fältlinjerna – flöde och energispektrum för de elektroner och protoner som förorsakar norrskenet. (KGO-3).
Institutionen för plasmafysik vid Kungliga Tekniska Högskolan i Stockholm, KTH, utförde mätningar av styrkan hos jonosfärens elektriska fält. (KTH-1 och KTH-1a).
Uppsala Jonosfärobservatorium, UJO (numera IRF-Uppsala), svarade för tre olika experiment. Två experiment för mätningar av elektrontätheten och dess finstruktur (UJO-1 och UJO-3) och ett experiment för mätning av norrskenets intensitetsfördelning (UJO-2a) med höjden.
Astronomiska institutionen vid Lunds Universitet, AlL, mätte förekomsten av mikrometeoriter.
The Space Science Laboratory, SSL, University of California, mätte temperatur, täthet och elektriska strömmar i jonosfären.

Hyyppä, Carl-Gunne Fälthammar och Ulf Fahlesson (alla från KTH
Plasmafysik). Ulf Fahlesson omkom vid en tragisk drunknings-
olycka på Hawaii den 17 mars 1979.
Raketerna
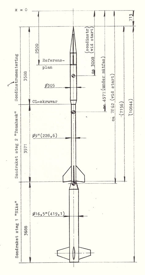
Uppskjutningen av de 129 kg tunga nyttolasterna gjordes med tvåstegsraketer av typen Nike-Tomahawk vars båda steg var ostyrda och fenstabiliserade och drivna med fast bränsle. Den totala vikten av raket med nyttolast var vid starten 979 kg. Den sammanlagda längden var 10,9 meter, av vilken nyttolasten utgjorde 3,6 meter. Startraketen (Nike) var 3,4 meter lång, hade en diameter av 0,42 m och vägde vid starten 600 kg. Andra steget (Tomahawk) var 3,6 meter långt, hade en diameter på 0,23 meter och vägde vid start 250 kg.
Startraketen brann 3,5 sekunder efter starten och hade då givit raketen en hastighet av 760 m/s. 17,5 sekunder senare tände andra steget och brann i 9 sekunder. Hastigheten ökade därvid till 1850 m/s. Framdrivningen av raketen upphörde således efter 30 sekunder då nyttolasten med det utbrunna andra steget befann sig på ca 20 km höjd. Därefter fortsatte nyttolasten p.g.a. den höga hastigheten under ca 3 minuter och 40 sekunder upp till topphöjden 190 km. Nyttolasten och andra steget beräknades falla till marken ca 6 minuter efter start.

Markutrustningen
En stor del av den utrustning som användes för att bestämma nyttolastens flygbana och nedslagspunkt utvecklades och byggdes vid RTG under 1971. För bestämning av riktningen till nyttolasten under flykten byggdes en radiointerferometer. Den kunde mäta riktningen till raketen med en noggrannhet av ± 0,10 grader. Avståndet till nyttolasten bestämdes med en avståndsmätare, som beräknades ha en noggrannhet av ± 50 m. Dessa båda utrustningar kopplades till en skrivare som direkt på en karta ritade ut över vilken plats och på vilken höjd nyttolasten befann sig under hela flykten. Att på detta sätt få en direkt information om nyttolastens läge i banan hade tidigare endast kunnat göras med hjälp av radar, och resultaten från RTG:s markutrustning väckte visst intresse.
Förutom RTG:s markutrustning användes givetvis den fasta utrustningen på skjutfältet d.v.s. ESRANGE radar, telemetrimottagare, dator för vindberäkning m.m.
Den första uppskjutningen
Skjutperioden för raketerna började den 4 februari 1972. Den första sonden, SNT 7/1, sköts upp från Esrange kl. 2333:34 UT den 7 februari 1972 i 19 graders kyla. De vetenskapliga förhållandena var helt tillfredsställande och raketen nådde den önskade topphöjden av 180 km. Sonden fungerade tekniskt mycket bra och de vetenskapliga experimenten fungerade i huvudsak bra. Detaljfel konstaterades dock i två av experimenten. UJO:s Faraday-experiment tappade signal efter några tiotal sekunder och ett par av KGO:s channeltroner lämnade förmodligen för låg signalnivå.
RTG:s markutrustning vilken bestod aven telemetrimottagningsstation och ett baninmätningssystem fungerade tillfredsställande liksom ESRO: s telemetristation och slant-range-system. RTG hade vidare installerat ett mikrofonsystem i nedslagsområdet för inmätning av raketnedslag. Detta system var ej operativt vid skjuttillfället, men provades med gott resultat vid en Skylark-uppskjutning den 3 mars.
Avvikelser från den avsedda banan – raketkampanjen avbröts
Raketen avvek under uppskjutningen avsevärt från den beräknade banan. Med ledning av information från RTG baninmätningssystem återfanns raketen dagen efter uppskjutningen i riktningen 275,9 grader (i stället för nominellt 350 grader) och på avståndet 42,7 km (i stället för nominellt 60 km). En undersökningskommission med två representanter från ESRANGE och två från RTG tillsattes omedelbart för att försöka utröna anledningen till banavvikelsen. Redan ett par dagar efter skottet avbröts februari-kampanjen och den 21 februari beslöt man att inte heller använda försöksperioden i mars, utan att den återstående sonden skulle skjutas tidigast under hösten. Anledningen till dessa beslut var att man inte med säkerhet kunde hävda att de åtgärder man tänkt vidta var tillräckliga för att garantera en normal flygbana för den andra raketen.
Norrskenssonden sändes upp med en Nike-Tomahawkraket från den s.k. Nike-West-rampen på Esrange. Denna startramp var av en typ där raketen installerades på själva starträlsen redan i monteringshallen och hela rälsen med raket ”träddes på” fästen på själva rampen. Det var endast det första steget som var fäst med ”gripklor” på rälsen medan andra steget och nyttolasten hängde fritt. För att inte andra steget och nyttolasten skulle råka i svängning under transporten till rampen och när rampen restes upp hade ett stort frigolitblock placerats mellan andra steget och rälsen. Detta frigolitblock hade dessutom tejpats fast på rälsen. Frigolitblocket satt alltså kvar på rälsen vid starten och tvingade raketens färdriktning att bli mycket mer vertikal än önskat. I själva verket ökade elevationsvinkeln från 88o till 90o, d.v.s. raketen gick rakt upp strax efter att den lämnat startrampen. Strax därefter kom den in i en västlig vind och raketens fenor fick den att styra in i vinden, d.v.s. svänga nästan rakt åt väster.

Bengt Holmqvist, veteran på Rymdbolaget, berättar hur han upplevde uppskjutningen av den första Norrskenssonden:
”När den första raketen startade fanns Lasse Stenmark och Olle Nilsson från Rymdtekniska Gruppen i ‘scientific barrack’ nere i uppskjutningsområdet och skötte det nya baninmätningssystemet. Lasse hade ju just fått klart en plotter som skulle visa markspåret på en karta över området.
När skottet gick stannade plottpennan darrande envist kvar på startpunkten vilket Lasse kommenterade med att ”det här fungerar ju inte alls”. Efter ett antal sekunder drog dock pennan iväg åt vänster d.v.s. västerut. Kommentaren blev då ”nej men titta det fungerar, men jag har förväxlat x- och y-axlarna”. Sanningen var ju dock att det [baninmätningssystemet och plottern] fungerade perfekt.
Raketen gick när den lämnat launchern först praktiskt taget rätt upp. Vinden blåste från väster och raketen styrde ju in i vinden och försvann därför in mot Kiruna och landade i en villaträdgård vid Krokviks hållplats utefter järnvägen på andra sidan Kiruna [11 km nordväst om Kiruna centrum].
När vi så småningom hittade nedslagsplatsen med helikopter dagen efter och landade dök villaägaren upp. Hans kommentar var ”jag hörde ett brak i natt och när jag såg helikoptern förstod jag vad det var”. Sonden och andrasteget låg komprimerade i ett mansdjupt hål i den frusna marken. Vi hade nog en hel del tur med det skottet.
Jag var nere vid ‘Scientific Barrack’ strax efter skott och när vi lämnade den och promenerade mot blockhuset luktade det bränt på ett sätt som vi inte kände igen. Vi sökte lite och vid vägkanten på vägen ned mot raketförrådet (öster om startrampen) låg första steget.
De i svensk rymdverksamhet bevingade orden ‘don’t worry about the trajectory, the rocket is going right through the aurora’ (‘bekymra er inte om flygbanan, raketen går rakt genom norrskenet’) yttrades mycket riktigt vid detta tillfälle. De kom spontant från vår forskarvän från University of California (kommer inte ihåg hans namn) som stod på taket till huvudbyggnaden för att hjälpa till att avgöra bästa skjuttillfälle. Han fann sig dock efter några sekunder och tillade ‘Jesus Christ, right to the middle of Norway’ .
Den troligen förste som insåg att det här inte var bra var säkerhetschef Jan Englund. Han brukade sticka ut huvudet genom fönstret vid skott för att se banans brinnfas i förhållande till huvudbyggnadens vägg vilken den skall följa. I detta fall försvann raketen raskt bakom taket. Detta vållade även problem för de stora trackingantennerna på taket som bara klarade en elevation på 90 grader. När raketen passerade över lyckades de göra en helomvändning på 180 grader i azimut, lyckligvis åt rätt håll för åt andra hållet fanns ett ändstopp. Det gick därför att få antennvinklar och avståndsmätning under hela färden vilket efter en natts räknande gav en hel del för helikoptern att gå på.
Jag vill också minnas att det var vid denna kampanj som SAABs projektledare Olle Molander blev plötsligt sjuk [Han tillfrisknade] vilket innebar att när skottet gått och telemetrin tystnat och upphetsningen lagt sig något så stod resten av Saabgänget utan projektledare och funderade på om dom skulle korka upp den medhavda champagnen eller inte. Skottet var ur deras synpunkt lyckat, det mesta hade ju fungerat och mycket data samlats in. Till slut öppnades flaskorna.”
Vem var ”forskarvännen” som ropade de bevingade orden ”don’t worry about the trajectory…”? Enligt Sonny Lundin, projektledare för Norrskenssonden, var det forskaren Edgar ”Gar” Bering, ättling till personen som ”upptäckt” Berings Hav (och förstås Berings sund), dansken Vitus Bering.

med en Tomahawkraket.